服務熱線
13350355997
作者: 凱潛濾油機 發布時間:2020-11-05 09:54 點擊量: 來源:www.5gfer.com

潤滑油真空濾油機主要用途是處理不合格的透平油,特別適用于嚴重乳化的透平油,能快速、效率高除去油中的水分、氣體、雜質,從而使油品的各項質量指標達到新油標準,保證汽輪機組_運行。
那么,潤滑油真空濾油機要怎么使用呢?這是很多用戶想要了解的問題。
凱潛(www.5gfer.com)專業從事濾油機的研發和生產數十年,設備遠銷海外,擁有上千家客戶,解決了無數的油凈化和濾油機使用操作問題。下面就一起去了解潤滑油真空濾油機的使用方法:

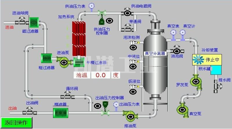
將設備的進油管與被處理的油箱出油口連接,出油口與被處理的油箱上方進油口連接。
打開電氣箱,檢查所有電氣元件是否完整,有無松動是否潮濕,清除雜物,接好總電源和地線。合上電源總工關。
打開分水器前面的分斷閥和下面的隔斷閥、除沫器下面的回流閥、冷凝器下面的隔斷閥、精濾器前面的分斷閥。其他閥門全部關閉。
啟動真空泵開始工作,真空泵運行指示燈亮,觀察真空表負壓達到規定的數值;(一般接近-0.08MPa就可以)真空泵運轉正常后打開進油閥,觀查真空缸內,待油進入真空缸后方可啟動加熱器。
油泵運行正常后,設定溫控儀溫度,溫度設定方法請參照溫控儀使用說明書。如果油液溫度低于溫度控制儀設定值和加熱器內油位達到傳感器控制點時,加熱器才進行加熱工作。
當油面到達真空缸下部視窗時,打開出油閥,開動排油泵。(在開始使用時,由于機器內部潮濕或者油中的水份過大,可以微開氣閥來降低真空度,消除泡沫。)如果透平油含水份過大,在正常使用時一定要注意油沫的上漲,油沫不得超過上部視窗,以免進入真空泵造成故障。機器運行正常后關閉進氣閥,正常運行既要控制油沫的上小漲,也要將真空度控制在-0.08MPa左右。
每次本機初運行時,為了使濾油機盡快投入工作保證出油合格,都要打開循環閥進行內循環工作。
根據工作條件具體情況,約為開啟或約為關閉調節閥(出廠條件為0海拔、水平進油)保證進油與出油基本平衡。
運行過程中如遇緊急情況可立即按下急停按鈕SBRS,本機停止工作;需要恢復工作將急停按鈕左旋復位,本機重新開始工作。

潤滑油真空濾油機反洗操作步驟:
1.機油濾清器工作一段時間后,一些雜質會殘留在精濾器中。 此時,進油量將減少或機油不會進入。 也可以通過壓力表反映出來,該壓力表可以在真空分離器中使用。油被反洗。
2.將單個泵油入口連接到油管,并將其伸入油管以進行操作; 首先調節閥(在流程圖中打開反沖洗閥和單個抽水閥;在流程圖中關閉分水進口閥和管道閥));
形成油的流動路徑:真空分離器中的油-油泵-精濾器-機油
3.將精濾器底部的排油口連接到機油管并打開排油口 閥。
4。 使用脈沖啟動油泵(即間歇性打開和關閉油泵),可以沖洗細濾器
5。 沉淀后,可以用精濾器反洗的油充滿油。提取并重復使用后,可以除去下方的殘留物。
地址:重慶市沙坪壩區覃家崗鎮新橋村石梯溝社幸福小區
銷售部:023-65217597
技術部:(86)13350355997
023-65217916
售后部:023-65217916
傳 真:023-65217916
QQ: 2904490491
郵箱: KQGY668@163.com